Шаг за шагом. Транзисторы - Страница 75
После этих предупреждений станет понятно, как получается необходимый сдвиг фаз в практической схеме RС-генератора, приведенной на рис. 118—3.

рис. 118—3
Транзистор Т2 не поворачивает фазу обратной связи, транзистор Т1 поворачивает фазу на 180° и на столько же поворачивает фазу линия передачи, состоящая из трех RС-цепочек. Общий сдвиг фаз равен 360°, то есть равен нулю, и условие фаз выполняется.
Для приведенных на схеме данных частота колебаний составляет примерно 5—15 гц. Такие низкочастотные колебания используются в электромузыкальных инструментах для создания так называемого вибрато — своеобразной модуляции звука. Если уменьшить емкость и сопротивление RС-цепочек, то генератор будет давать более высокую частоту.
В качестве низкочастотного генератора радиолюбители чаще всего используют мультивибратор — он прост по схеме, не требует каких-либо сложных деталей, начинает работать без всякого налаживания и позволяет очень легко менять частоту колебаний. Два типичных мультивибратора вы найдете на рис. 118—6, где приводится схема игрушки «Спутник».

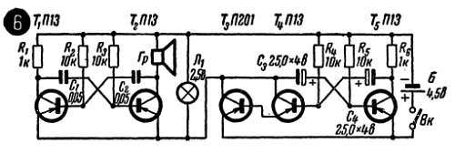
рис. 118—6
Мультивибратор, выполненный на транзисторах Т1 и Т2,— это, по сути дела, самостоятельный блок, который дает колебания с частотой около 1 кгц. Увеличивая С1С2 или в крайнем случае R3R4 (сопротивление этих резисторов влияет не только на частоту, но и на режим триодов), можно уменьшить эту частоту вплоть до долей герца. Так, в частности, во втором мультивибраторе, собранном на транзисторах Т4Т5, благодаря увеличению емкости разделительных конденсаторов до 25 мкф частота понижена до 3 гц.
Второй мультивибратор является своего рода ключом, подающим питание на первый, «звуковой» мультивибратор. В результате, так же как и в схеме рис. 118—2 звук получается прерывистым и напоминает сигналы первого спутника.
Периодическое включение «звукового» мультивибратора происходит потому, что он фактически является коллекторной нагрузкой одного из транзисторов (Т4) «ключевого» (правого по схеме) мультивибратора. Когда этот транзистор заперт, то на нагрузке, то есть на «звуковом» мультивибраторе, нет питающего напряжения (при Iк = 0 напряжение Uн = Iк·Rн также равно нулю). Когда же транзистор Т4 отпирается, то сопротивление его падает и напряжение источника почти полностью поступает на коллекторную нагрузку — на «звуковой» мультивибратор. Поскольку этот мультивибратор вместе с сигнальной лампочкой от карманного фонаря потребляет сравнительно большой ток — больше 100 лш, — то в схему пришлось ввести еще один, уже довольно мощный транзистор П201 (Т3). Он помогает транзистору Т4 выполнять трудную работу и легко пропускает нужный ток. Этот транзистор можно назвать полупроводниковым реле, которое, получив команду от своего управляющего транзистора (Т4), подает питание на «звуковой» мультивибратор.
Еще одно применение мультивибратора — электронный метроном (рис. 118—7), то есть генератор, отбивающий для музыканта ровный такт во время репетиций.

рис. 118—7
Частоту следования импульсов можно менять скачкообразно переключателем П1 или плавно одним из резисторов R5 или R6 (в зависимости от положения переключателя). Этот же мультивибратор с усилителем Т3, если резко уменьшить емкость переходных конденсаторов, можно использовать как самостоятельный звуковой генератор, например, для обучения азбуке Морзе или в простейшем электромузыкальном инструменте. Для увеличения выходной мощности можно в качестве Т3 включить транзистор П201.
Очень простой мультивибратор можно собрать на транзисторах разной проводимости (рис. 118—4).

рис. 118—4
Частоту следования импульсов и их продолжительность здесь легко менять в широких пределах: с увеличением С1 и R1 возрастает длительность импульсов, а с увеличением С1 и R2 возрастает продолжительность пауз между ними. При указанных на схемах величинах частота повторения импульсов оказывается очень низкой — около одного импульса в секунду.
Простой электромузыкальный инструмент «поющий стакан» (рис. 111—4) можно собрать на основе так называемого блокинг-генератора.

рис. 111—4
Так же как в знакомом нам генераторе синусоидальных колебаний с трансформаторной обратной связью (рис. 114), энергия из выходной цепи во входную передается через трансформатор. Однако самовозбуждение блокинг-генератора не связано с собственными синусоидальными колебаниями в контуре. Колебания в блокинг-генераторе возникают в результате довольно сложных лавинообразных процессов, которые приводят к периодическому запиранию и отпиранию транзистора. И, как это уже не раз бывало в других знакомых нам генераторах, частота колебаний определяется данными зарядной RС-цепочки.
Выходное сопротивление блокинг-генератора довольно велико, и его можно подключать лишь к усилителю НЧ с высокоомным входом, например ко входу звукоснимателя лампового приемника или радиолы. Для подключения блокинг-генератора к транзисторному усилителю НЧ нужно ввести дополнительный первый усилительный каскад по схеме ОК или применить готовый блок усиления, схема которого приведена на рис. 104—1. Роль зарядного резистора выполняет вода, налитая в стакан и включенная в цепь с помощью двух длинных электродов из тонкой жести или из толстой проволоки.
Если поднимать или опускать эти электроды или один из них, то объем воды, включенной в цепь, будет меняться, а значит, будет меняться и частота колебаний блокинг-генератора. Элементы цепи подобраны таким образом, чтобы генератор работал в диапазоне звуковых частот и чтобы, перемещая один из электродов, можно было бы исполнять простейшие мелодии. В качестве Тр1 можно взять БТК (блокинг-трансформатор кадровый) от любого телевизора.
На изменении сопротивления зарядной цепочки основано изменение тона в другом простейшем клавишном музыкальном инструменте (рис. 111—1).

рис. 111—1
Сопротивления, определяющие тот или иной тон, образованы двумя резисторами, например R'a и R''a чтобы подбором меньшего сопротивления легче было бы осуществить точную настройку инструмента. Еще проще подгонять частоту генератора, если в зарядную цепь включить переменные резисторы. Настройку генератора нетрудно сделать с помощью рояля. Ориентировочно сопротивление R'a + R''a должно составлять 150 + 200 ком, а каждое следующее должно быть меньше примерно на 10 ком.