Путеводитель в мир электроники. Книга 2 - Страница 22
Рис. 11.21. Печатная плата

Рис. 11.22. Сборочный чертеж и внешний вид монтажа
Намоточные данные катушки L1.1 нам уже хорошо известны по предыдущей конструкции, а катушка L1.2 должна содержать 25 витков для диапазона ДВ и 8…10 витков — для СВ. Катушку связи лучше намотать на отдельном бумажном колечке, чтобы потом, передвигая его по сердечнику, добиться максимума громкости, минимума искажений звука и максимума селективности.
В схеме режим работы транзистора VT1 выбран таким, чтобы он усиливал высокочастотный сигнал, приходящий с катушки L1.2, который с коллектора поступает на детектор из диодов VD1, VD2. Детектор выполнен по схеме с умножением напряжения. Продетектированный низкочастотный сигнал через цепочку С5, R2, L1.2 возвращается на базу транзистора VT1 и опять усиливается им. Если в схеме возникнет самовозбуждение (характерный писк в телефоне), необходимо в небольших пределах подобрать величину емкости конденсатора С4.
Регенеративный приемник
Теперь настало время познакомиться с детищем Эдвина Армстронга образца 1914 г., называемым регенеративным приемником, или регенератором. На слух название этого приемника ассоциируется с генератором гармонических (синусоидальных) колебаний, но на самом деле регенератор не создает колебаний, а работает подобно приемнику прямого усиления, то есть непосредственно усиливает сигнал. Впрочем, есть у регенератора сходство и с усилителем, и с генератором. Это — уже не усилитель, но еще не генератор. Абсурдно? Ничуть!
Давайте разбираться, как такое может быть.
Вспомним характер свободных колебаний в резонансном контуре. Они всегда носят затухающий характер благодаря потерям в контуре. Чем больше потери, тем быстрее колебания затухают. Колебательный контур имеет еще одно интересное свойство: вид его частотной характеристики однозначно связан с временной характеристикой (то есть с характером затухания свободных колебаний), что показано на рис. 11.23.

Рис. 11.23. Зависимость частотных и временных характеристик колебательного контура
Чем медленнее затухают колебания в контуре, тем «Острее» резонансная частотная характеристика. Что можно сделать, чтобы уменьшить потери в контуре? На сегодняшний день существуют пассивные и активные методы повышения добротности. Пассивные методы связаны с уменьшением активного сопротивления катушек индуктивности, применением специальных конденсаторов с воздушным диэлектриком, неполным включением контуров. Пассивные методы, конечно, применяются довольно часто, но они «работают» до определенного предела. Например, одиночный контур с добротностью 200 сделать не так просто, в то время как для надежной отстройки от соседних радиостанций в диапазоне СВ и особенно КВ нужно иметь добротность по крайней мере 1000…1500. Конечно, можно значительно улучшить входной контур радиоприемника, применив несколько колебательных контуров, поставленных один за другим и настроенных по специальной методике.
Сложность изготовления такого приемника многократно возрастет и окажется недоступной для начинающего радиолюбителя.
Но не будем впадать в отчаяние — на помощь придут активные методы повышения добротности контуров. Вслед за изобретателями этих методов мы поразмыслим, как можно повысить добротность с помощью… вынужденных колебаний! Если к колебательному контуру подвести источник внешних колебаний, то в контуре будет постоянно наблюдаться резонанс — внешний источник восполнит потери. Но контур сам служит источником колебаний, поэтому можно с помощью специальной электронной схемы отобрать часть колебательной энергии, усилить ее и вернуть назад в контур, тем самым частично сократив потери.
Если мы будем возвращать в контур больше энергии, чем расходуется на потери, в контуре возникнут незатухающие колебания. Теоретически они продолжатся бесконечно долго, а практически — пока не иссякнет энергия, питающая схему отбора, усиления и возврата колебательной энергии. Так рассуждал изобретатель А. Мейсснер, создавший первый в мире работоспособный генератор незатухающих колебаний на электронной лампе (генератор Мейсснера).
Генератор нам пригодится в дальнейшем, а сейчас он просто мешает — генерация недопустима в приемнике прямого усиления. Однако мы забыли, что сможем вернуть в контур чуть меньше энергии, чем необходимо на полное покрытие потерь. Колебания в таком контуре будут продолжаться дольше, чем в контуре без восполнения потерь, но они все равно рано или поздно закончатся. А теперь еще раз взгляните на рис. 11.23. Мы абсолютно точно можем сказать, что добротность контура повысилась, резонанс в частотной области стал «острее».
Интересно отметить, что таким методом мы сможем и увеличить потери в контуре, сделав резонансную кривую более пологой. Соответственно очень важно правильно подать сигнал обратной связи в контур, чтобы регенерация была возможна. Обратная связь в регенераторе носит положительный характер, то есть собственные колебания и колебания из цепи обратной связи должны складываться, а не вычитаться друг из друга.
Регенеративный прием сегодня скорее достояние истории, это в первую очередь предмет увлекательного радиолюбительского творчества. Серьезная радиоприемная аппаратура и аппаратура связи строятся по другим принципам, и вот почему. Мы уже установили, что при определенных условиях регенератор может превратиться в источник колебаний — положительная обратная связь всегда неустойчива. Поэтому в любой регенератор приходится вводить, ко всем прочим настройкам, еще и регулятор степени регенерации. Настроившись на принимаемую станцию, необходимо отрегулировать этим органом управления сигнал по максимуму громкости, минимуму искажений и отстройке от соседних станций. В дальнейшем приходится иногда подстраивать регенерацию, так как контур с повышенной добротностью чувствительнее ко всякого рода нестабильностям типа изменения температуры окружающей среды, напряжения питания. Практическое применение в профессиональной аппаратуре находит лишь собрат регенератора — сверхрегенератор. О нем мы поговорим позже.
А регенератор, несмотря на массу недостатков, до сих пор популярен у радиолюбителей, подкупая своей чрезвычайной простотой и потрясающей избирательностью, дающейся почти даром. Радиоприемную часть регенератора можно собрать всего на одном (!) транзисторе.
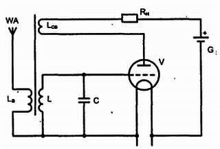
Итак, что собой представляет схема простейшего регенератора? Взглянем на рис. 11.24.

Рис. 11.24. Простейший регенератор (схема Мейсснера)
Сигнал принимает антенна WA, и через катушку La он поступает в основной контур LC, который подключен к сетке и катоду лампы V. Контурные колебания модулируют анодный ток и через катушку связи Lсв, поступают обратно в контур LC. Степень регенерации регулируется связью между Lcв и L, например сближением катушек. При определенной связи между катушками возникают незатухающие колебания и регенератор превращается в чистый генератор колебаний (генератор Мейсснера).
Современный регенератор нелепо собирать на электронной лампе — выручают транзисторы. Да и степень положительной обратной связи при современном уровне развития элементной базы регулировать намного удобнее. Мы будем использовать в качестве регулировки регенерации обыкновенный переменный резистор.
Вы еще не разобрали приемник прямого усиления, в котором используется на входе полевой транзистор (рис. 11.17)? В этом случае вам придется сделать минимум доработок, чтобы превратить приемник в регенератор. Необходимо лишь заменить резистор R2 на переменный (непроволочного типа, например, СПЗ-19) и сделать отвод от катушки L1, как показано на рис. 11.25.