Первые русские броненосцы (сборник статей и документов) - Страница 26
Главное внимание управляющего министерством во время смотра было обращено на практическое действие артиллерии. Все броненосные суда эскадры подверглись по очереди тщательному испытанию в прицельной и сосредоточенной пальбе на ходу под парами. Цифры, полученные при этом, показали, что броненосная эскадра в прошедшую кампанию много трудилась для достижения важнейшей задачи — полной действенности артиллерии.
Смотровая пальба началась с батареи "Не тронь меня", вооруженной 17-ю нарезными орудиями 8-д. калибра. Батарея сделала три сосредоточенные залпа: по второму направлению вперед и по второму назад с правого борта и по второму назад с левого борта, при расстоянии в 400 сажень и скорости хода до 3 узлов. На каждой стороне сосредоточивалось по шести орудий, так что общее число выстрелов, составивших залпы, равнялось 18-ти. Из этого числа попало в шит. длиною 40 и вышиною 20 фут. 14 ядер, что составляет 77.7 %. Снаряды сгруппировались преимущественно в левой и нижней части щита, не представляя, впрочем, редких кучек, возможных только при точнейшем соблюдении надлежащего расстояния судна от цели. Залпы наводились по индикаторам, поставленным в блиндированной капитанской рубке, а сигналы огня передавались вниз обыкновенным способом, с помощью звонка.
Прицельную пальбу батарея "Не тронь меня" произвела в шит, длиною 50 и вышиною 20 фут. с расстояния 700 сажень и при скорости хода до 3 узлов. Из числа сделанных 30 выстрелов в щит попало 23. или 76 %. Во время стрельбы дул боковой ветер (5 баллов) с довольно свежими порывами. Как при сосредоточенной, так и во время прицельной пальбы батарея "Не тронь меня" употребляла заряд в 25 ф. призматического пороха и сплошной снаряде 192 фунта.
На батарее "Не тронь меня" устроено весьма интересное приспособление электрического тока для производства сосредоточенных залпов. В капитанской рубке помещена спираль Румкорфа с двумя элементами, от которой идут две общие проволоки вдоль борта всей батарейной палубы. Над каждым орудием к этим проволокам прикреплены две короткие проволоки, служащие проводниками для сообщения тока и передачи огня трубке. По изготовлении орудия к выстрелу каждый комендор вставляет концы проводников в головку трубки, и затем из батареи подается сигнал о готовности к залпу. После этого коммутатор спирали в рубке замыкается, и ток начинает действовать. В момент, когда цель приходит на нить индикатора, наводящий сообщает цепь помощью надавливания пуговки и тем производит залп.
На применение электрического тока для залпов на батарее "Не тронь меня" пока должно смотреть как на опыт или как на средство для исследований, но вместе с тем нельзя не видеть, что в конечном результате должен быть успех. Когда несколько мелочей, теперь производящих иногда неудачи, будет устранено, стрельба посредством электричества сделается важною помощью для сосредоточенной пальбы и много увеличит меткость залпов. Действие целого борта орудий будет подчинено одному человеку, который станет употреблять их как штуцер. Особенно, если замыкание тока удастся подчинить кренометру, то верность сосредоточенной пальбы будет одинакова как при покойном, так и при взволнованном морс. Нельзя не пожелать офицерам, трудящимся над этим важным делом, полнейшего успеха и скорейшего достижения желанной цели.
После пальбы батареи "Не тронь меня", действовавшей самыми современными орудиями, чрезвычайно интересна была прицельная стрельба мониторов. Особенность типа этих судов, боевая слава их. утвердившаяся под Чарльстоном, и, наконец, недавние переходы одного из них в Тихий океан, а другого через Атлантический привлекали к ним живое внимание. Надо отдать полную справедливость мониторам, бывшим нынешний год в кампании, что они достигли во всех отношениях результатов, по истине великолепных.
Первым стрелял монитор "Стрелец" с расстояния от 5,25 до 7 кабельтовое при скорости хода от 3.5 до 5 узлов в щит. длиною 35 и вышиною 20 фут. Ветер дул ровный боковой (6 баллов) с порывчиками. Орудия 9-д. гладкие, заряд 30-ф. обыкновенного пороха. Всего сделано 13 выстрелов, из которых в щит попало 10 или 77 %.
Затем стрелял монитор "Единорог" с расстояния 4.5 до 5.75 кабельтовов при скорости хода от 3 до 4 узлов, против щита длиною в 40 и вышиною в 20 фут. Ветер дул ровный боковой (4 балла). Орудия 10.75-д., гладкие, заряд 40 фунтов призматического пороха. Всего сделано 15 выстрелов, из которых в щит попало 13, или 87 %>.
Последним стрелял монитор "Лава" с расстояния от 4,5 до 6 кабельтовых при скорости хода 3 узла в щит длиною 40 и вышиною 20 фут. Ветер дул ровный боковой (4 балла). Орудия 9-д. гладкие, заряд 30 фунтов обыкновенного пороха. Всего сделано 14 выстрелов, из которых в щит попало 13, или 93 %.
Весьма жаль, что монитор "Перун", задержанный в Кронштадте переделкою дымовых шкапов, не принимал участия в смотре. Если бы его 15-д. орудия наравне с другими показали свою действенность, то смотр в Транзунде не имел бы себе подобного относительно сравнительного испытания различных типов современной артиллерии.
Надо знать обстоятельства, при которых стреляли мониторы, чтобы составить оценку превосходного действия их орудий. Во-первых, пальба производилась с расстояний, не определенных предварительно никакими знаками, и. во-вторых, орудия наводились помощью движений башни без всякого содействия со стороны судна. Следовательно, можно сказать, что обусловленные таким образом мониторы действовали совершенно как во время настоящего боя. Нельзя было не восхищаться скоростью, тишиною и спокойствием, с которыми команды всех трех однобашенных лодок сначала изготовились к бою. а потом работали у пушек. Видно было, что каждый человек действовал с совершенным знанием своего дела и что никакие случайности сражения не могли бы поколебать в мониторских командах усвоенной ими сознательности.

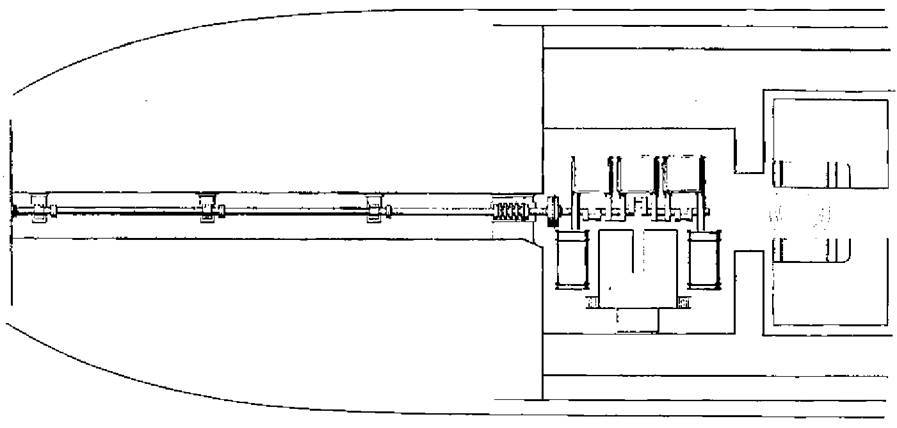
Броненосная батарея ‘'Первенец". (План кормовой части трюма с расположением котлов, паровой машины и гребного вала)
Весьма интересно сделать при этом сближение между пальбою мониторов и стрельбою "Не тронь меня". Первая дала в среднем 86 %, а вторая 75 %, цифры довольно близкие, но достигнутые орудиями совершенно различными как по системе, так и по взгляду на них публики. С одной стороны, стоят гладкостенные пушки больших калибров с сильным зарядом, а с другой, помещается, в противовес им, нарезной гигант с не меньшим зарядом и пятипудовым ядром. Обаяние новизны, огромная, неслыханная прежде дальность полета снарядов, сила удара и долгое сохранение ими начальной скорости доставили нарезному орудию в артиллерии положение первенствующее и вполне заслуженное.
Но вместе с тем нужно быть справедливым и к гладкостенной пушке, так долго бывшей главнейшим средством нападения и обороны. Гладкое орудие, уступая нарезному в меткости попадания снаряда в точку, имеет передним огромное преимущество относительно рикошетирования ядер и простоты заряжания, не говоря уже о прочности.


Нарезное орудие превосходно касательно горизонтального попадания, т. е. снаряд его не отклоняется ни вправо, ни влево от назначенного направления (разумеется, при соблюдении всех расчетов на деривацию, ветер и ход), но зато относительно вертикального полета снаряда справедливо заслуживает больших упреков. Цилиндро-конические снаряды, не обладая свойством рикошета, после удара о поверхность воды или уклоняются в сторону до 45", или, поднявшись чуть не на дыбы, высоко перелетают над целью, и это при ошибке в расстоянии, не превышающем полукабельтова. Таким образом, для нарезной артиллерии требуется точное определение расстояния до предмета, что, как известно, на море всегда трудно, а иногда и совершенно невозможно.