Как построить сельский дом - Страница 89
Температура нагрева воды в котле зависит от температуры наружного воздуха. При температуре наружного воздуха -5° вода нагревается до +60°; при -20° — до +80°; при -30° — до +90°; при -40° — до +95°.
ГОРЯЧЕЕ ВОДОСНАБЖЕНИЕ
В одном случае оно может быть с открытой сетью горячей воды (рис. 209), в другом — с непосредственным забором горячей воды из системы отопления (рис. 210).
При водоснабжении с открытой сетью вода подогревается при помощи змеевика, вмонтированного в закрываемый крышкой бак, который наполняют холодной водой. Проходящая по змеевику горячая вода нагревает холодную.
Этот вариант удобен тем, что при жесткой воде приходится очищать от накипи только наружную поверхность змеевика, находящегося в баке.

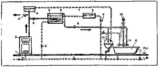
Рис. 209. Схема горячего водоснабжения с открытой сетью горячей воды и питанием через бак с шаровым клапаном:
1 — обратная линия; 2 — генератор тепла (котел); 3 — горячая разводящая линия; 4 — расширительный сосуд; 5 — змеевик; 6 — водогрейный бак; 7 — переливная труба; 8 — питательный бачок; 9 — вентили; 10 — душ; 11 — смеситель; 12 — ванная; 13 — линия к водопроводу; 14 — умывальник
Водоснабжение с непосредственным забором воды из системы является более простым, но имеет тот недостаток, что при наличии жесткой воды стенки котла будут быстро обрастать накипью, удаление которой требует времени, умения, а иногда и средств.
В обоих случаях системы пополняют водой из водопровода или вручную. Для удобства заполнения бак горячей воды устанавливают так, чтобы его верх (крышка) находился ниже потолка на расстоянии не менее 300 мм. Вместимость его должна быть 125 — 150 л, что вполне достаточно для семьи, состоящей из шести человек.
На любой системе горячего водоснабжения необходимо поставить вентили для перекрытия воды во время ремонта или других работ.

Рис. 210. Схема горячего водоснабжения с непосредственным водозабором из сети отопления:
1 — обратная линия; 2 — генератор тепла (котел); 3 — горячая разводящая линия; 4 — расширительный сосуд; 5 — питательный бачок; 6 — переливная труба; 7 — душ; в — смеситель; 9 — подключение к водопроводу; 10 — ванна; 11 — умывальник
При монтаже системы горячего водоснабжения главные стояки делают из труб диаметром 2 — 2 1/2 дюйма, а для остальной части системы — 3/4 — 1 1/2 дюйма. Трубы меньших диаметров применяют для удаленных от котла участков. Желательно, чтобы трубы были оцинкованными.
ПУСК И РЕМОНТ СИСТЕМЫ ВОДЯНОГО ОТОПЛЕНИЯ
Запускают систему отопления в следующем порядке. Перед отопительным сезоном проводят пробную топку. Прежде всего надо тщательно промыть систему свежей водой, предварительно разъединив в двух местах подающую и обратную трубы. К месту разъединения подающей трубы подключают гибкий шланг (резиновый, пластмассовый и т. д.), по которому подается в систему чистая вода, а грязная выходит по обратной трубе. Сливают воду в канализацию или вдали от усадьбы. Промывку повторяют многократно, пока не пойдет чистая вода. Разъединенные места восстанавливают, и систему через обратную трубу медленно наполняют водой. Такой процесс необходим, чтобы в системе не образовались воздушные пробки, препятствующие циркуляции воды. Для удаления пробок приходится спускать воду и повторно заполнять систему.
Воду в системе при пробной топке нагревают до 95 °С, поддерживают ее такой же температуры в течение 1 — 1,5 ч, проверяют, как прогревается система, регулируют систему, ликвидируют пробки, проверяют исправность трубопровода, устраняют различные дефекты.
Перед топкой чистят трубу, удаляя всю сажу и золу. В топку закладывают небольшое количество дров или соломы и прогревают трубу, улучшая тягу.
Если кусковое топливо плохо воспламеняется, то предварительно растапливают сухими дровами, оставляя открытым шибер и поддувальную дверку. После сгорания топлива на колосниковой решетке должен оставаться слой горящих углей, которые разравнивают и накладывают на них толстый ровный слой основного топлива (кусковой торф, каменный уголь, брикеты). Для однородности сгорания топливо сортируют на куски одинакового размера. По мере сгорания добавляют новую порцию топлива и хорошо разравнивают по колосниковой решетке.
Чем равномернее и полнее сгорает топливо, тем оно экономичнее и больше выделяет тепла. Полноту горения определяют по цвету пламени. У дров пламя длинное и прозрачное, у антрацита — белое и короткое. Полнота горения зависит от подачи воздуха к топливу, чистоты колосниковой решетки и зольника, которые надо очищать.
Многие потребители, чтобы система не разрегулировалась, останавливают ее на летний период, оставляют все маховички вентилей и краны у отопительных приборов в том же положении, в каком они находились во время работы отопления.
Ремонт чаще всего сводится к устранению неплотности соединений в трубопроводах и радиаторах. В таких местах приходится развернуть резьбу и заменить льняные пряди, поставив их на масляном сурике. Если у труб сорвана резьба, их необходимо заменить, и лучше всего полностью, так как использование труб, собранных из отдельных кусков, часто приводит к аварии системы.
Трещины и свищи на трубах можно заварить сваркой или же заклеить эпоксидным клеем с последующей обмоткой поврежденных мест двумя-тремя слоями стеклоткани, пропитанной эпоксидным клеем. Конечно, сварка более надежна.
Течи фланцевых соединений устраняют подтяжкой болтов, не допуская перекоса фланцев. Ниппельные соединения радиаторов ремонтируют путем перебора или перепаковки прибора с установкой новых прокладок. Лопнувшие секции радиаторов квалифицированные сварщики заваривают автогенной сваркой, используя электроды или медный сплав. Лучше всего радиаторы заменить.
НАРУЖНАЯ ОТДЕЛКА ДЕРЕВЯННЫХ ДОМОВ
Выстроенные дома отделывают снаружи и внутри. Штукатурят, окрашивают, облицовывают плитками, отделывают деревом, оклеивают обоями, настилают линолеум и т. д. Отделка не только бывает гладкой, но и с применением различных архитектурных приемов, как-то вытягиванием карнизов, поясков, наличников, устройством различных ограждений и т. д.
Наружная отделка деревянных домов может быть простой и сложной. Дома обшивают с наружной стороны тесом, чаще шпунтованным и оставленным в натуральном виде, или окрашивают масляными и другими красками один-два раза. Цвет краски выбирают по желанию.
Кроме гладкой обшивки, часто применяют простые или резные оконные проемы, наличники, карнизы, а также различные ограждения, пояски, перила и т. д. (рис. 211).
Отделка не только украшает дом снаружи, но и утепляет его, способствуя его сохранности. Например, обшивка тесом или штукатурка предохраняет конопатные материалы от выветривания и загнивания. Нарушение конопатных (теплоизоляционных) материалов делает дом более холодным, а для поддержания необходимого температурного режима требуется излишний расход топлива.
ДЕТАЛИ ОТДЕЛКИ, ИХ НАЗНАЧЕНИЕ И ВЫПОЛНЕНИЕ
Наличники (рис. 211, а) не только украшают дом снаружи, но и закрывают щель между стеной и оконной коробкой. В дополнение к рисунку на форзаце приведены различные типы наличников, встречающихся в Московской, Тульской, Смоленской, Горьковской и других областях. Наружные наличники обычно оформляют оконный проем с четырех сторон, а внутренние — с трех: сверху и с двух боковых до подоконника. Внутренние наличники чаще всего делают гладкими или с калевками, но без резьбы в соответствии с санитарными требованиями. Детали этих наличников вверху соединяют на ус и крепят в местах стыков между собой (вверху) и к коробкам гвоздями со сплющенными шляпками. В каждую деталь вбивают по 3 — 4 гвоздя.