Чудо-оружие Российской империи - Страница 52
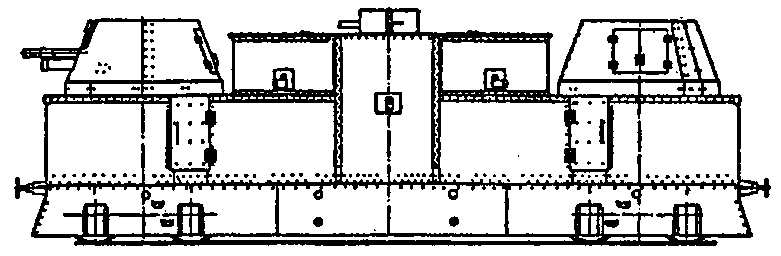
Рубка командира бронепоезда обычно находилась на тендере бронепаровоза. В этом случае паровоз двигался тендером вперед. (Сх. 52)

Схема 52. Бронепаровоз бронепоезда № 60 «Имени Карла Либкнехта»
В составе вооружения бронепоездов обеих сторон были практически все типы современных морских и сухопутных систем России, а также десятки типов орудий стран Антанты, закупленных до революции Россией или доставленных туда в ходе интервенции.
Чаще всего на тяжелых бронепоездах красных и белых устанавливались 152/45-мм (6/45-дюймовые) пушки Кане. Такие пушки с 1892 г. состояли на вооружении русского флота и с 1895 г. — на вооружении армии, точнее, береговых батарей. 6-дюймовые пушки Кане могли стрелять фугасными, бронебойными, химическими и осветительными снарядами. Фугасный снаряд образца 1915 г. имел вес 41,5 кг, содержал 6,8 кг тротила и при начальной скорости 792 м/с имел дальность 14,6 км при угле возвышения 20° (Сх. 53).

Схема 53. 152/45-мм пушка Кане на железнодорожной установке Севастопольского морского завода. Такие установки входили в состав тяжелых бронепоездов Добровольческой армии
Принципиальным различием корабельных и береговых орудий был способ заряжания: у первых◦— унитарное, у вторых◦— раздельно-гильзовое. Снаряды их были взаимозаменяемыми. На бронепоездах устанавливалось не менее четырех типов станков 6/45-дюймовых пушек с углом возвышения от 15° до 25° (чаще всего 20°). 6/45-дюймовые пушки на бронепоездах устанавливались в башнеобразных щитах, с обычными щитами и вообще без щитов. 6/45-дюймовые пушки устанавливались на обычных четырехосных вагонах.
Стрельба обычно производилась при остановке бронепоезда. При этом бронеплощадка с 6-дюймовым орудием расцеплялась с остальными бронеплощадками и отводилась на 20–25 м, чтобы две бронеплощадки не были поражены одним снарядом. При переходе в боевое положение откидывались боковые кронштейны с настилом, по которому могла передвигаться прислуга. Подача и досылка производилась вручную. В отдельных случаях ставились боковые упоры и деревянные опоры под раму бронеплощадки. Но чаще всего круговой обстрел 6-дюймовых орудий обеспечивался без всяких приспособлений.
203-мм пушки длиной в 45 и 50 калибров были установлены на нескольких красных бронепоездах. Обе стороны ставили на тяжелые бронепоезда 120/45-мм, 120/50-мм и 102/60-мм корабельные орудия. Эти орудия отличались хорошей баллистикой, но их снаряды имели очень слабое фугасное действие. У 102/60-мм пушки при весе фугасного снаряда образца 1915 г. 17,5 кг вес ВВ составлял 2,1 кг, дальность стрельбы◦— 16 км при угле 30° и 12 км при угле 20°.
Ряд деникинских и колчаковских бронепоездов были вооружены 127-мм английскими осадными пушками. Снаряд этой пушки весом 27,2 кг содержал 2,8 кг тротила, дальность стрельбы 9,5 км. Прислуга бронепоездов не любила эти пушки из-за частых осечек и неудовлетворительной работы противооткатных устройств.
Тяжелые бронепоезда предпочитали вести огонь с закрытых позиций. На железных дорогах России имелось множество «выемок», то есть углублений, где мог укрыться бронепоезд. Вдоль железных дорог во многих местах были насажаны деревья и кусты, облегчавшие маскировку бронепоезда. При стрельбе с закрытых позиций управление огнем велось с наблюдательного пункта вне бронепоезда. Так, у белых обычно такой пункт располагался на расстоянии 2 км от бронепоезда и соединялся с ним телефонной линией. На наблюдательном пункте находились командир бронепоезда, офицер-наблюдатель, телефонисты и три человека охраны.
Красные в ряде случаев для корректировки огня тяжелых бронепоездов применяли змейковые аэростаты: немецкие, системы «Парсеваль» и французские◦— «Како». Аэростаты обычно устанавливались на специальной платформе и поднимались за 5–10 км от линии фронта. Максимальная высота подъема «Парсеваля» составляла 1000 м, «Како»◦— 1300 м, минимальная рабочая высота◦— 400–500 м. В зависимости от метеорологических условий и оптических приборов с аэростата местность просматривалась в радиусе 50–60 км.
В марте 1919 г. на Южном фронте в районе Дебальцево; бронепоезд «Черноморец» один из первых использовал в своей работе аэростат. «Черноморец» был вооружен двумя 102/60-мм орудиями с углом возвышения +30°. «Черноморец» стрелял залпами и без пристрелки. Белые объясняли это наличием на «Черноморце» корабельного оптического дальномера.
На легких бронепоездах чаще всего устанавливались 3-дюймовые пушки образца 1902 г. На самых примитивных бронепоездах они оставались на колесных лафетах, далее шли примитивные деревянные установки, наконец, самыми эффективными были тумбовые установки (Сх. 54, 55).

Схема 54. Бронеплощадка легкого бронепоезда № 98 «Советская Россия»

Схема 55. Бронеплощадка легкого бронепоезда № 27 «Буря»
Из тумбовых установок у красных наиболее совершенными были установки Брянского завода, которые проектировались под руководством К. К. Сиркена. Лафет 3-дюймовой полевой пушки образца 1902 г. с люлькой, осью и подъемным механизмом обрезался в хоботовой части и своей осью помещался в гнездах вертлюга и вращался вместе с верхней частью тумбы. Вертлюг состоял из двух станин, основания и упора для оправы. Он девятью болтами крепился к верхней вращающейся части тумбы. Центр гнезда вертлюга смещен в сторону от оси вращения тумбы на 650 мм. (Сх. 56, 57).

Схема 56. 76-мм пушка обр. 1902 г. на железнодорожной тумбовой установке Брянского завода

Схема 57. 76-мм пушка обр. 1902 г. на железнодорожной тумбовой установке Сормовского завода
Оригинальность решения в том, что в качестве крайне дорогостоящего и сложного в технологии шарового погона использовались два железнодорожных колеса, между которыми помещалось колесо с 16 роликами. Установка обеспечивала круговой обстрел. Угол вертикального наведения составлял -5°, +32°.
Аналогичная система из двух железнодорожных колес использовалась и в качестве шарового погона лафета 107-мм (42-линейной) пушки образца 1910 г.
Довольно часто на вооружении белых и красных бронепоездов состояли 105-мм пушки, причем в большинстве случаев я даже не знаю конкретно, о чем идет речь. То ли это описка не слишком грамотных в артиллерии красных и белых командиров,[59] и нужно читать «107-мм». То ли речь идет о 105-мм японских полевых пушках образца 1905 г., поставляемых в Россию в 1915–1917 гг., то ли о 105-мм германских пушках, поднятых в 1915 г. с затонувшего германского крейсера «Магдебург».
На легких бронепоездах сравнительно широко использовались 152-мм полевые гаубицы образца 1909 г. и 1910 г., 122-мм гаубицы образца 1909 г. и 1910 г., а также 76-мм (3-дюймовые) пушки образца 1909 г.
57-мм пушки Норденфельда, как береговые, так и капонирные, использовались редко.
Сравнительно часто использовались 75/50-мм корабельные пушки Кане, как на обычных станках с максимальным углом возвышения 20°, так и зенитные установки, переделанные из станков Меллера с углом возвышения до 70° (а в отдельных случаях и до 75°). На бронепоездах, формировавшихся в Петрограде, иногда ставились на легких бронеплощадках 76-мм зенитные пушки образца 1914/15 г. системы Лендера производства Путиловского завода. Ряд красных бронепоездов в 1918–1919 гг. был снабжен тумбовыми установками с зенитными автоматами: 37-мм системы Максима производства Обуховского завода и 40-мм системы Виккерса английского производства.